配送跑腿系统配送跑腿系统

安菲同城配送系统-管理后台

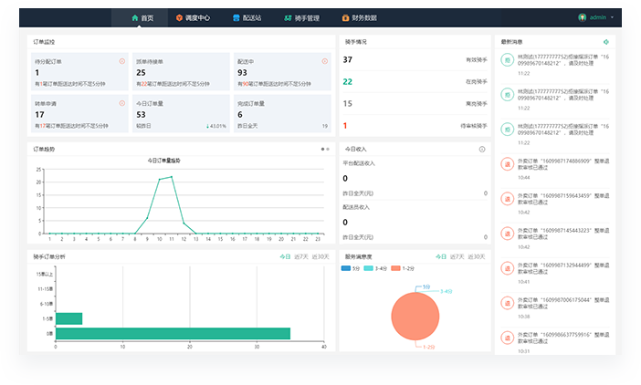
配送调度管理后台可实时监控平台订单状态和骑手位置,进行全局监控、协调派单,支持不同配送站设置不同派单方式,多维度统计分析配送订单数据,资金账户明细一目了然,方对运营人员对账结算

订单状态监控

订单语音提醒

订单指派/改派

骑手位置监控

骑手/配送站管理

运营概况统计

财务资金结算

订单状态监控
订单调度中心可实时监控订单配送状态,订单取送
地址、送达时间等信息一目了然,可通过订单号和
用户手机号查询订单,查看订单详情
骑手状态监控
调度中心可随时查看站点配送员信息、接单状态、
实时位置,支持一键查看配送员当前所有订单配送
路径,方便后台运营人员协调派单
平台订单指派
若订单长时间没有配送员抢单,后台调度中心可进
行单个或批量指派配送员,后台也可以关闭抢单模
式,所有订单均由后台统一派单调度
平台订单改派
若配送员在配送过程中遇到突发状况无法完成配送
时,可自行操作转单或联系站点管理员,由管理员
在调度后台安排其他配送人员完成配送
骑手审核/管理
配送管理后台可直接新增、查看、修改配送员信息
或对配送员账号进行停用,并对注册配送员提交的
身份信息进行审核验证
骑手考核/评价
可通过配送管理后台查看每个配送员的接单量、综
合评分、准时率及顾客评价等信息协助站点管理员
进行配送员业绩考核,提高配送质量及效率
配送站管理
安菲同城配送系统支持添加多个配置站点,通过地
图划分不同区域的配送站点,每个站点绑定相应的
商家和配送员,独立管理运营
财务资金结算
配送管理后台将配送员的配送收入、分站收益、订
单结算状态进行统计,可随时查询每个站点及每个
配送员的每笔订单配送明细记录
运营概况统计
配送后台首页提供多种数据指标统计,方便平台运
营人员监控把握整体趋势,及时作出相应调整

售前客服热线

微信在线客服